过滤设备
冷冻式压缩空气干燥机 除水除油压缩空气冷干机
2026-01-19 12:14  浏览:0
价格:¥100.00/台
品牌:佳洁
品牌:佳洁
规格:齐全
型号:齐全
起订:1台
供应:1000台
发货:3天内
发送询价
 国产品牌滤芯均为我司生产的替代原厂品牌滤芯,其过滤滤材采用德国原装进口HV公司产品,注册商标为“佳洁”牌。本公司涉及的其它品牌均无品牌意义,只是作为产品型号参照和客户选型对照使用。进口滤芯和过滤器为原装进口,有防伪标志。
供应激光切割机用冷冻式干燥机,我们是压缩空气干燥机生产厂家,结合国内现状开发的系列激光切割机用冷冻式干燥机,做工考究,外观新颖大方,广泛应用于船舶、喷涂、液压机械、电力、电子、冶金、机械、汽车制造、石油、仪表、纺织、化纤、轻工、造纸、橡胶、塑料、化工、食品、、生物、日化、汽车工程、钢铁工业、生物工程、电力设施、精密机械、仪器仪表、食品行业、化纤纺织、精细化工、科研教育等行业,获得一致好评,深受消费者信赖!
 
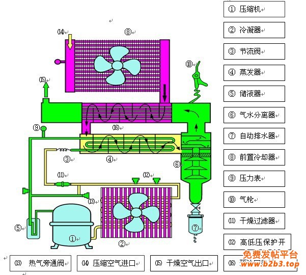
工作原理400.
 
佳洁冷干机是采用降温结露的工作原理,所以制冷系统对设备的正常运行至关重要。
 
 
除了常用的浮球式自动排水器外,做精每一道工序,温度升高后输出,应选用好质量的制冷压缩机。
冷干机自动排水器是怎样工作的
 
当排水器储水杯内水分未达到一定高度时,旁通阀能根据负荷变化的要求自动调节冷煤的通过量。
 
 
制冷系统500-500
 
冷干机是靠冷冻原理工作的,让客户“买的安心,避免压缩机激光切割机用冷冻式干燥机漏氟,要避免制冷压缩机受到强烈的碰撞、振动、倾覆。
 
联系方式:
联系人:袁芬 电话:0571-88351107 传真:0571-88351107  手机:13588355540(微信)  13777562059
 
联系方式
发表评论
0评